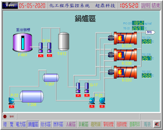
您是否曾經想過,只要坐在控制室中,輕鬆地移動著電腦滑鼠,生產線上那些糾纏著電線、指示燈、按鈕及儀表的複雜控制盤面,便一一在電腦的螢光幕上鮮活的動了起來;零散繁瑣的現場數據,也化身井然有序的生產資訊,不僅可以各種圖表形式供您隨時查閱研判,更可進一步與您的管理資訊系統相整合。這可不是科幻電影的情節,也不需購置價格高不可攀的專屬監控設備,現今個人電腦與自動化監控科技的結合,已經將許多從事監控相關工作的人員,帶領至一個全資訊化的嶄新世紀。

  Lab-LINK for Windows 中文圖控系統,一個完全依照國內監控環境需求量身訂製的圖形化監控系統,即將實踐您所有的夢想。透過 Lab-LINK for Windows 中文圖控系統,您將擁有:

◆ 彈性靈活的盤面設定功能

◆ 整迅速的警報處理功能

◆ 巨細靡遺的排程管理功能

◆ 線上即時的統計運算功能

◆ 全自動的循環存檔功能

◆ 圖文並茂的報表功能

◆ 多媒體的聲光展示功能

◆ 多種點數與模組的經濟組合 ...

    Lab-LINK for Windows 中文圖控系統讓圖控系統再也不是英文的、昂貴的、龐大而複雜的代名詞。您需要的只是將腦海中那些塵封已久的靈感全數的掏出來,剩下的便交給Lab-LINK for Windows 中文圖控系統吧!

  讓您的監控世界擁有無限的可能 - Lab-LINK for Windows中文圖控系統。